
Create an Azure-Ready GitHub Repository using Pulumi
Creating an application and deploying it to Azure is not complicated. You write some code on your machine, do some clicks in the Azure portal, or run some Azure CLI commands from your terminal and that's it: your application is up and running in Azure.
Yet, that's not real life, at least not what you will do when working on a professional project. Your code needs to be versioned and pushed to a location where your colleagues can work on it. The provisioning of Azure resources and deployment to Azure should be carried out using a properly configured CI/CD pipeline with the necessary authorization.
That's a lot of work that would need to be done each time you start a new project. So let's automate that using Pulumi to simplify the process and create an "Azure-Ready GitHub repository".
What's an Azure-Ready GitHub repository?
"Azure-Ready GitHub repository" is not an official term or concept, it's just something I've come up with to describe a Github repository that has everything correctly configured to provision Azure resources or deploy applications to Azure from a GitHub Actions CI/CD pipeline.

The GitHub part
On the GitHub side, to have an Azure-Ready GitHub repository, we need:
- the GitHub repository itself (already initialized with a
mainbranch) - the necessary GitHub Actions variables/secrets to authenticate to the correct Azure subscription
- a YAML file located in the
.github/workflows/folder that contains the CI/CD pipeline that provisions resources in Azure

The Azure part
On the Azure side, to have an Azure-Ready GitHub repository, we need:
- the existing Azure subscription to which resources are deployed
- an identity in the Azure Active Directory of the desired tenant so that the GitHub CI/CD pipeline can authenticate to Azure and interact with the subscription
- an Azure AD application that represents the GitHub Actions pipeline identity
- a Service Principal (related to the Azure AD application) that has the contributor role on the Azure subscription
- credentials for the CI/CD pipeline to authenticate to Azure on behalf of this Azure AD application

The problem with secret credentials
People tend to use secret credentials to authenticate their pipeline to Azure and that's not the best thing to do.
From a security standpoint, depending on secrets always poses a security risk. Even if in that case the secret would be safely stored in a GitHub secret and never exposed publicly, it's still better to avoid secrets when we can.
From a practical standpoint, depending on secrets can quickly become problematic as they expire and thus require rotation. Of course, you can set up alerting or automate secret rotation but that's something you would prefer to avoid managing.
So what can we do about that?
👉 We can stop using secret credentials and use Workload identity federation instead. I suggest you have a look at this GitHub documentation page as well to better understand how it works but basically, you can remember the following:
- this mechanism relies on Open ID Connect and trust between Azure and GitHub
- the GitHub pipeline does not need an Azure AD application secret anymore to authenticate to Azure
- it's not an Azure thing only, it's an open standard that also works with other cloud providers and other platforms than Github
To establish the trust relationship between the Azure AD application and the GitHub repository, a Federated Identity Credential must be created in the Azure Active Directory. You can find how to do that manually from the portal in the documentation but we are going to directly automate that 😉.
The complete solution to implement

Why use Pulumi in that context?
You might wonder why I chose to automate this process using Pulumi instead of writing a Bash or PowerShell script that would execute commands from the GitHub CLI and the Azure CLI.
I think Pulumi is a better choice here because:
- a script is imperative by nature, but declarative infrastructure seems more suitable to avoid dealing with idempotency
- Pulumi can interact with both GitHub and Azure using its providers
- the code will be easier to write and maintain
- the code could be integrated into any application (including a future self-service infrastructure portal) using Pulumi Automation API
In this article, the Pulumi code will be in TypeScript but it would work in any language supported by Pulumi.
Automate the creation of the Azure-Ready GitHub Repository
Create the Pulumi project
Let's start by scaffolding a new Pulumi project using TypeScript:
pulumi new typescript -n AzureOIDC -s dev -d "A program to set up an Azure-Ready GitHub repository"
This command creates a new pulumi project and stack from the TypeScript template:
- The name of the project "AzureOIDC" is specified using the
-noption - The description of the project "A program to set up an Azure-Ready GitHub repository" is specified using the
-doption - The stack of the project "dev" is specified using the
-soption
pulumi new command installs the dependencies when creating the project. You can prevent this by specifying the -g option, which is useful when you want to use another package manager than the default one (pnpm instead of npm for instance).This project will need 3 different providers:
So we can add the following packages to our package.json file:
- @pulumi/azure-native
- @pulumi/azuread
- @pulumi/github
Create the repository on GitHub
To use the GitHub provider, we have to provide GitHub credentials. For that, we can create a personal access token (I prefer to create a fine-grained personal access token although a classic personal access token would also work). Next, we simply set the GitHub token in our Pulumi configuration, and the GitHub provider will automatically use it:
pulumi config set github:token XXXXXXXXXXXXXX --secret
--secret option when setting sensitive configurations, as this ensures that Pulumi encrypts the information. By doing so, we can safely commit the configuration files without creating security risks.Now, it's time to create our GitHub repository!
import * as github from "@pulumi/github";
const repository = new github.Repository("azure-ready-repository", {
name: "azure-ready-repository",
visibility: "public",
autoInit: true
});
export const repositoryCloneUrl = repository.httpCloneUrl;
Pulumi has an auto-naming capability that is very convenient to prevent name collisions or to ensure zero-downtime resource updates. Yet, in this context, I prefer to avoid a random suffix in my GitHub repository name, that's why I am specifying the name property to override the auto-naming behavior.
The last line creates a stack output named repositoryCloneUrl so that we can easily get the URL to clone our newly created repository.
autoInit property to true but you should set it to false if you have an existing local git repository that you want to push on this GitHub repository.Create the identity in Azure Active Directory for the GitHub Actions workflow
Creating an Azure AD application and its service principal is not very complicated:
import * as azuread from "@pulumi/azuread";
const aadApplication = new azuread.Application("AzureReadyApp", { displayName: "Azure Ready App" });
const servicePrincipal = new azuread.ServicePrincipal("AzureReadServicePrincipal", {
applicationId: aadApplication.applicationId,
});
The OIDC trust thing is a bit more complex. Fortunately, Microsoft's documentation has a detailed page Configuring an app to trust an external identity provider that explains everything and shows how to add a federated identity for GitHub Actions using the Azure Portal, Azure CLI, or Azure PowerShell.
Let's do the same thing using TypeScript and Pulumi Azure AD provider:
new azuread.ApplicationFederatedIdentityCredential("AzureReadyAppFederatedIdentityCredential", {
applicationObjectId: aadApplication.objectId,
displayName: "AzureReadyDeploys",
description: "Deployments for azure-ready-repository",
audiences: ["api://AzureADTokenExchange"],
issuer: "https://token.actions.githubusercontent.com",
subject: pulumi.interpolate`repo:${repository.fullName}:ref:refs/heads/main`,
});
The subject property is what identifies the repository where the GitHub Actions workflow will be authorized to exchange its GitHub token for an Azure access token. It's worth noting that it will only work if the GitHub Actions workflow is run on the git reference (branch or tag) or the environment you specify in subject. You can also specify that only workflows triggered by a pull request should be authorized. Here, I have used the main branch but I could create multiple Federated Identity Credentials with different subjects if needed.
With this configuration, the GitHub Actions workflow we create next will be able to obtain a valid Azure access token.
If you are interested in gaining a better understanding of how all this works, you can refer to this diagram from Microsoft's documentation (with GitHub serving as the external identity provider in our case).

Authorize the Service Principal to provision resources on the subscription
We have created everything we need to get a valid Azure access token, but we still have not authorized the application to provision resources on our subscription.
We can do that by giving the Contributor role to our service principal.
import * as authorization from "@pulumi/azure-native/authorization";
import { azureBuiltInRoles } from "./builtInRoles";
new authorization.RoleAssignment("contributor", {
principalId: servicePrincipal.id,
principalType: authorization.PrincipalType.ServicePrincipal,
roleDefinitionId: azureBuiltInRoles.contributor,
scope: pulumi.interpolate`/subscriptions/${subscriptionId}`,
});
I intentionally did not declare the variable subscriptionId in the code above. It's because it's up to you to choose how you will provide it. You may want to set it in the configuration and retrieve it from it :
const config = new pulumi.Config();
const subscriptionId = config.get("subscriptionId");
Or your might want to retrieve it from the current configuration of the Azure native provider :
const azureConfig = pulumi.output(authorization.getClientConfig());
const subscriptionId = azureConfig.subscriptionId;
Concerning, the contributor role definition identifier, I could have dynamically retrieved it using Azure APIs (like here). But honestly, as these identifiers don't change it's much easier to hardcode it in a dedicated builtInRoles.ts file.
export const azureBuiltInRoles = {
contributor : "/providers/Microsoft.Authorization/roleDefinitions/b24988ac-6180-42a0-ab88-20f7382dd24c"
};
Add the configuration for the GitHub Actions workflow
The next step is to correctly set the configuration for the GitHub Actions of our Azure-Ready GitHub repository.
The workflow requires three pieces of information for the OIDC authentication to function properly:
- The identifier of the Azure tenant
- The identifier of the Azure subscription
- The application identifier (also known as client ID) of the previously created Azure AD application
These identifiers are not secrets, they are just identifiers so we could directly set them as GitHub Actions variables like this:
new github.ActionsVariable("tenantId", {
repository: repository.name,
variableName: "ARM_TENANT_ID",
value: azureConfig.tenantId,
});
However, I like to keep my tenant id and my subscription id private so we will store them in GitHub secrets but that's not mandatory at all.
const azureConfig = pulumi.output(authorization.getClientConfig());
new github.ActionsSecret("tenantId", {
repository: repository.name,
secretName: "ARM_TENANT_ID",
plaintextValue: azureConfig.tenantId,
});
new github.ActionsSecret("subscriptionId", {
repository: repository.name,
secretName: "ARM_SUBSCRIPTION_ID",
plaintextValue: azureConfig.subscriptionId,
});
new github.ActionsSecret("clientId", {
repository: repository.name,
secretName: "ARM_CLIENT_ID",
plaintextValue: aadApplication.applicationId,
});
Create the GitHub Actions workflow
Everything seems to be properly configured to provision Azure resources from a GitHub Actions workflow in this new repository, except for the workflow itself. The goal here is to have a properly configured pipeline in the repository to get started provisioning Azure infrastructure.
Here is such a pipeline:
name: infra
on:
workflow_dispatch:
permissions:
id-token: write
contents: read
jobs:
provision-infra:
runs-on: ubuntu-latest
steps:
- name: 'Az CLI login'
uses: azure/login@v1
with:
client-id: ${{ secrets.AZURE_CLIENT_ID }}
tenant-id: ${{ secrets.AZURE_TENANT_ID }}
subscription-id: ${{ secrets.AZURE_SUBSCRIPTION_ID }}
- name: 'Run az commands'
run: |
az account show
az group list
This workflow first authenticates to Azure using OIDC with the azure/login action and then performs some Azure CLI commands to interact with Azure resources. That's fine and probably enough to get you started but you surely want to provision your infrastructure using a more declarative solution than an Azure CLI script. So let's see a more interesting pipeline still authenticating via Azure OIDC but using Pulumi to provision the Azure resources.
name: infra
on:
workflow_dispatch:
permissions:
id-token: write # required for OIDC auth
contents: read # required to perform a checkout
jobs:
provision-infra:
runs-on: ubuntu-latest
steps:
- uses: actions/checkout@v3
- name: Install pnpm
uses: pnpm/action-setup@v2
with:
version: latest
- name: Set node version to 18
uses: actions/setup-node@v3
with:
node-version: 18
cache: 'pnpm'
- name: Install dependencies
run: pnpm install
- name: Provision infrastructure
uses: pulumi/actions@v4.4.0
id: pulumi
with:
command: up
stack-name: dev
env:
ARM_USE_OIDC: true
PULUMI_ACCESS_TOKEN: ${{ secrets.PULUMI_ACCESS_TOKEN }}
ARM_CLIENT_ID: ${{ secrets.ARM_CLIENT_ID }}
ARM_TENANT_ID: ${{ secrets.ARM_TENANT_ID }}
ARM_SUBSCRIPTION_ID: ${{ secrets.ARM_SUBSCRIPTION_ID }}
A permission section is required with 2 settings (more details here):
id-token: write➡️ needed to request the OIDC tokencontents: read➡️ needed to perform checkout action
The 3 steps following the checkout step are actions to specify the Node.js version to use, install and correctly configure pnpm. We assume here the infrastructure will be provisioned using TypeScript (and Pulumi of course) but there would have been similar steps with other runtimes/languages (a setup-dotnet and a dotnet retore action for .NET for instance).
The last action is the Pulumi action to provision the infrastructure by running the pulumi up on the dev stack. We can see that this action uses environment variables whose values are based on the GitHub Actions secrets we defined earlier. To tell Pulumi to use OIDC, we just have to set the ARM_USE_OIDC environment variable to true.
env:
ARM_USE_OIDC: true
PULUMI_ACCESS_TOKEN: ${{ secrets.PULUMI_ACCESS_TOKEN }}
ARM_CLIENT_ID: ${{ secrets.ARM_CLIENT_ID }}
ARM_TENANT_ID: ${{ secrets.ARM_TENANT_ID }}
ARM_SUBSCRIPTION_ID: ${{ secrets.ARM_SUBSCRIPTION_ID }}
A GitHub Actions secret we did not talk about is PULUMI_ACCESS_TOKEN that is a Pulumi access token to use Pulumi Cloud as our backend to store the infrastructure state and encrypt secrets. This token should be:
- Created from Pulumi Cloud (following the documentation here)
- Stored in the stack configuration using the following command
pulumi config set pulumiTokenForRepository ******* --secret - Stored in a GitHub Actions secret using this code
new github.ActionsSecret("pulumiAccessToken", { repository: repository.name, secretName: "PULUMI_ACCESS_TOKEN", plaintextValue: config.requireSecret("pulumiTokenForRepository"), });
The last thing to do is to add this workflow file to the GitHub repository:
import { readFileSync } from "fs";
const pipelineContent = readFileSync("main.yml", "utf-8");
new github.RepositoryFile("pipelineRepositoryFile", {
repository: repository.name,
branch: "main",
file: ".github/workflows/main.yml",
content: pipelineContent,
commitMessage: "Add preconfigured pipeline file",
commitAuthor: "Alexandre Nédélec",
commitEmail: "15186176+TechWatching@users.noreply.github.com",
overwriteOnCreate: true,
});
This code:
- reads the
main.ymlfile that contains the workflow we saw previously - creates a file with this content in the repository in the
.github/workflows/folder for the GitHub Actions workflows - makes a commit when creating the file (or modifying it)
readFileSync method from the File System API fs. That's one of the things I love about Pulumi: you use the things you already know and that already exist in your ecosystem. No need to look for a module or wait for someone to write one, there is probably something standard or a popular community library you can use.Test the Azure-Ready GitHub Repository
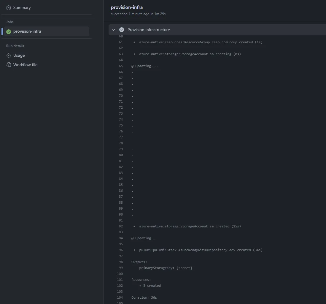
Now that the infrastructure code to provision the Azure-Ready GitHub repository is written, let's run it with the pulumi up command and see if it works!

All the resources are correctly created and our new GitHub repository is ready to be used.

Let's clone it.
git clone https://github.com/TechWatching/azure-ready-repository; cd azure-ready-repository
We want to verify that the GitHub project is properly configured and can provision Azure resources from its GitHub Actions workflow.
Let's add some infrastructure code that provisions a few Azure resources to check that:
pulumi new azure-typescript -n "AzureReadyGitHuRepository" -y --force
The --force option allows us to create the code within a non-empty directory.
I used the azure-typescript template that creates a storage account and outputs retrieve its primary access key.
Let's run a pnpm install to install the dependencies and generate the pnpm-lock.yaml file. Then, we can push the code to GitHub and run the pipeline to see how it goes.

That's it, we succeeded to provision a storage account from our new GitHub repository whose creation and configuration were entirely automated using Pulumi.
To conclude
Additional information
There are different platforms you can use to host your Git repositories: GitHub, GitLab, and Azure DevOps to name a few. We use GitHub in this article but you can easily apply the same logic with other platforms (Pulumi has providers for GitLab and Azure DevOps as well).
Even though the Azure-Ready GitHub repository is provisioned using Pulumi, there's nothing stopping you from using another Infrastructure as Code solution that supports Azure OIDC (such as Azure CLI, which was mentioned in the article, Azure Bicep, or even Terraform) in the GitHub Actions workflow of the created repository. You don't even have to provision infrastructure; you can use this workflow to simply deploy an application to an existing Azure resource.
Potential Enhancements
There are many aspects that could be improved in the infrastructure code provisioning the Azure-Ready GitHub repository, but I believe the current solution serves as a good starting point. Nevertheless, here are some ideas for potential enhancements:
- make additional items, such as the commit author, configurable
- authorize an environment and not only a branch to retrieve an Azure token
- use environment variables/secrets instead of variable/secrets at the repository scope
I think it would be interesting as well to put that code behind an API or a Web application using Pulumi Automation API to have a self-service solution to create Azure-Ready GitHub repository on the fly.
Related articles
Here are some articles on the same topic I wanted to mention:
- Stop using static cloud credentials in GitHub Actions by Lee Briggs
➡️ This post provides examples for configuring OIDC authentication with GitHub Actions for AWS, Azure, and GCP. The code for Azure is quite similar to the code I showed here. Yet, it doesn't go so far as to initialize a pipeline ready to deploy resources with Pulumi. Anyway, it's awesome to have the code for all 3 major providers. - Configuring GitHub Actions to Azure authentication with OIDC by Xavier Geerinck
➡️This post also shows how to configure OIDC authentication with GitHub Actions and Azure but using an Azure CLI script. Although the GitHub repository creation and configuration are done manually, automating the Azure part with a few lines of script is nice. - Getting Rid of Passwords for Deployment with Pulumi OIDC Support by Sam Cogan
➡️ If you don't care about automating everything and simply want to configure OIDC authentication through the Azure portal, that's the post you will want to read. There is also an example of a pipeline to provision Azure infrastructure using a .NET Pulumi program.
Complete code solution
In this article, I aimed to provide a step-by-step explanation of how to automate the creation of a GitHub repository with a properly configured workflow to interact with Azure using OpenID Connect. Consequently, the article turned out to be quite lengthy. I apologize for that, but I didn't want to present the code without adequate explanation.
Anyway, now that we've covered everything, here is the complete code, which is just 75 lines long:
import * as pulumi from "@pulumi/pulumi";
import * as github from "@pulumi/github";
import * as azuread from "@pulumi/azuread";
import * as authorization from "@pulumi/azure-native/authorization";
import { azureBuiltInRoles } from "./builtInRoles";
import { readFileSync } from "fs";
const config = new pulumi.Config();
const repository = new github.Repository("azure-ready-repository", {
name: "azure-ready-repository",
visibility: "public",
autoInit: true
});
export const repositoryCloneUrl = repository.httpCloneUrl;
const aadApplication = new azuread.Application("AzureReadyApp", { displayName: "Azure Ready App" });
const servicePrincipal = new azuread.ServicePrincipal("AzureReadyServicePrincipal", {
applicationId: aadApplication.applicationId,
});
new azuread.ApplicationFederatedIdentityCredential("AzureReadyAppFederatedIdentityCredential", {
applicationObjectId: aadApplication.objectId,
displayName: "AzureReadyDeploys",
description: "Deployments for azure-ready-repository",
audiences: ["api://AzureADTokenExchange"],
issuer: "https://token.actions.githubusercontent.com",
subject: pulumi.interpolate`repo:${repository.fullName}:ref:refs/heads/main`,
});
const azureConfig = pulumi.output(authorization.getClientConfig());
const subscriptionId = azureConfig.subscriptionId;
new authorization.RoleAssignment("contributor", {
principalId: servicePrincipal.id,
principalType: authorization.PrincipalType.ServicePrincipal,
roleDefinitionId: azureBuiltInRoles.contributor,
scope: pulumi.interpolate`/subscriptions/${subscriptionId}`,
});
new github.ActionsSecret("tenantId", {
repository: repository.name,
secretName: "ARM_TENANT_ID",
plaintextValue: azureConfig.tenantId,
});
new github.ActionsSecret("subscriptionId", {
repository: repository.name,
secretName: "ARM_SUBSCRIPTION_ID",
plaintextValue: azureConfig.subscriptionId,
});
new github.ActionsSecret("clientId", {
repository: repository.name,
secretName: "ARM_CLIENT_ID",
plaintextValue: aadApplication.applicationId,
});
new github.ActionsSecret("pulumiAccessToken", {
repository: repository.name,
secretName: "PULUMI_ACCESS_TOKEN",
plaintextValue: config.requireSecret("pulumiTokenForRepository"),
});
const pipelineContent = readFileSync("main.yml", "utf-8");
new github.RepositoryFile("pipelineRepositoryFile", {
repository: repository.name,
branch: "main",
file: ".github/workflows/main.yml",
content: pipelineContent,
commitMessage: "Add preconfigured pipeline file",
commitAuthor: "Alexandre Nédélec",
commitEmail: "15186176+TechWatching@users.noreply.github.com",
overwriteOnCreate: true,
});
You can find the complete source code used for this article in this GitHub repository.
I hope you enjoyed this article. Please feel free to share your thoughts in the comments, ask questions, or make suggestions. Keep learning.
Who is using pnpm?
Discussion about pnpm usage and popularity.
Deploying to Azure from Azure DevOps without secrets
Azure DevOps Workload identity federation (OIDC) with Pulumi